鼎升電力是專業串聯諧振生產廠家,串聯諧振技術榮獲多項國家技術專利,經各省級計量技術研究院等機構認證,10年服務829家電力單位和相關機構客戶。
利用串聯諧振原理產生交流高電壓的試驗裝置。由于應用高電壓試驗變壓器為大電容量的試品(如長電纜、六氟化硫管道、電容器以及容量很大的發電機)進行耐壓試驗時,常發生滿足不了試驗容量的問題,且電力系統內進行上述試品的現場耐壓試驗時,采用龐大的試驗變壓器作為電源,運輸也很不方便,為此有時改用串聯諧振裝置取代高壓試驗變壓器。

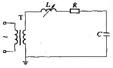
圖1 串聯諧振裝置原理圖
串聯諧振裝置的原理接線如圖1所示,其中T為供電變壓器;L是調諧用可變電感;C為試品、分壓器等的總電容;R是代表回路中實際存在的引線及調諧電感固有的電阻,也代表了高壓導線的電暈損耗及試品介質損耗的等值電阻,有時也包括特地接入的調整電阻。工作時調整電感L的大小,使之與電容C在工頻之下發生串聯諧振。諧振的條件是ωL=1/ωC,ω=2πf,f為50 Hz或鄰近值。若Us為試驗時的高壓側電源電壓,則諧振狀態下電流可達到IM=Us/R。定義品質因數Q=ωL/R(一般Q=20~80),于是Uc=UL=IM(ωL)=QUs,所以電源變壓器所需的電壓值及容量均為試驗所需值的1/Q。圖2所示為調感式串聯諧振裝置的一種實際連接方式。

圖2 調感式串聯諧振裝置的串級連接方式
圖1及圖2說明了調感方式串聯諧振裝置的基本原理,實際上也可用調容式或電源調頻式等調諧方式。調頻式的串聯諧振裝置,其頻率在45~300Hz的范圍內調節,特別適用于現場氣體絕緣變電站設備的耐壓試驗。這種方式有利于Q值的提高,并使裝置重量減輕。
鼎升電力專業研發生產的DAXZ系列串聯諧振裝置的優點是:整個裝置為可拆型,比高壓試驗變壓器輕便;輸出波形好;試品耐壓擊穿后,由于失諧,電弧即刻熄滅,不易重復擊穿,可使試品的燒傷點不大。其缺點是,不能用來進行濕閃和污閃試驗。
提示:如果您閱讀過程中遇到"串聯諧振裝置原理"相關技術問題,您可撥打027-87180938 咨詢!
更多技術問題請致電鼎升電力客戶服務:400-6698-612,技術部專線:027-87180938,在線客服:
2239963269